Características del Panel de control de RO App

system.svg (2 KB)


Ver de forma instantánea la carga
de trabajo actual, los órdenes
asignados a tus especialistas

accounting.svg (3 KB)


Comprobar el flujo de caja actual:
balances de caja, entradas,
reembolsos, ventas promedio

indicators.svg (2 KB)


Analizar las estadísticas de los
órdenes, comprobar el estado
de los órdenes y supervisar las
estadísticas de las fechas de entrega

conversion.svg (3 KB)


Monitorizar la tendencia
en las valoraciones de la empresa
para encontrar los servicios
que necesitan mejoras



Prueba el Panel de control de RO App con la prueba gratuita de 7 días



El Panel de control de RO App es una herramienta clave para tu negocio

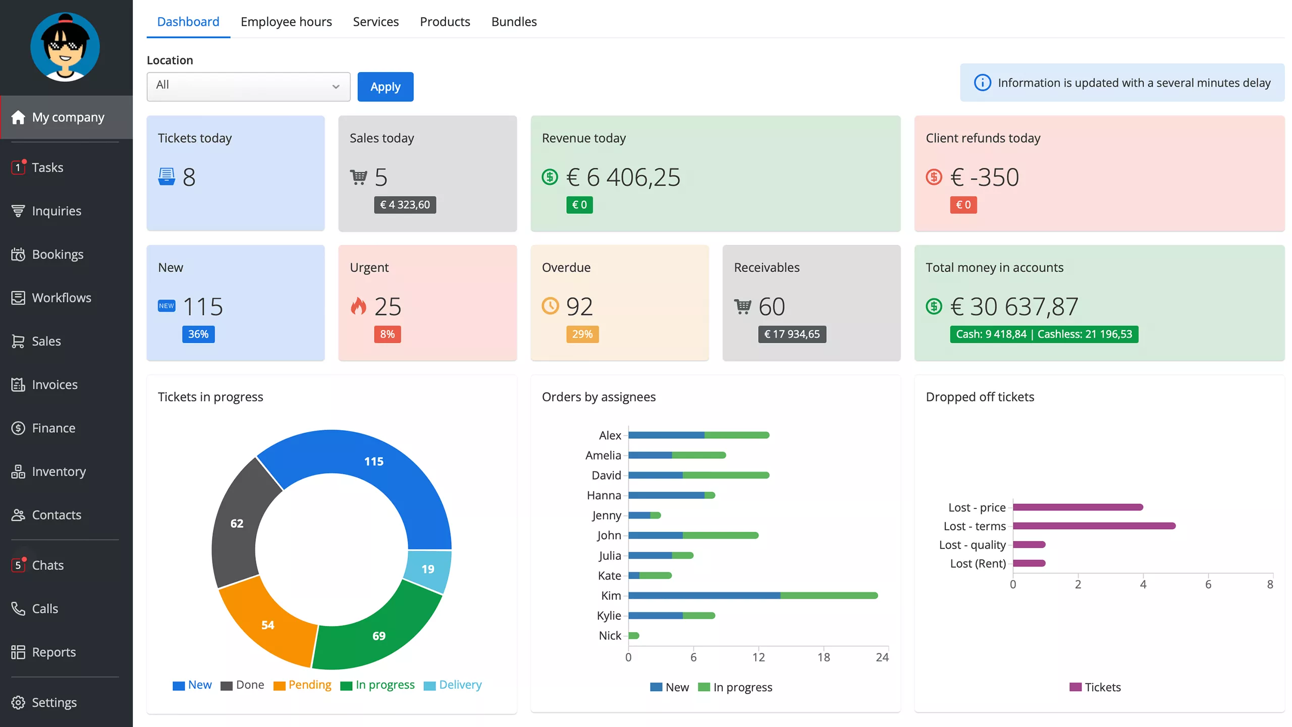
Análisis del estado de los órdenes

Puedes seleccionar y ver los órdenes en un gráfico de tarta agrupados por estado. Esto te proporciona una visión rápida de tu rendimiento actual. El Panel de Control te ayuda a conocer con exactitud cuántos órdenes activos, pendientes o cerrados tienes en ese mismo momento. Es más, RO App te permite monitorizar tus órdenes fuera de plazo o urgentes y cuánto representan en el total.


El Panel de Control de gestión potencia la administración del negocio y previene los retrasos.

Consulta de las métricas diarias más importantes del negocio

Con el Panel de Control, el rendimiento de tu negocio es un libro abierto. RO App recopila todas las métricas críticas (cantidad de ventas y órdenes, suma de pagos y reembolsos, etc.) y las coloca en un informe muy práctico. Monitoriza tu rendimiento y responde de forma proactiva frente a cualquier cambio imprevisto.

Comprobación de la facturación media

Puedes ver la facturación media por venta durante los últimos 30 días, lo que te permite analizar la lealtad y solvencia de los clientes para optimizar las estrategias de marketing.

Estudio de las métricas financieras de la empresa

El Panel de Control proporciona información financiera relevante. Esto incluye, entre otras cosas, lo siguiente:

  • Totales por caja
  • Pagos de órdenes y reembolsos
  • Órdenes pendientes de pago.


RO App mejora la planificación de tu negocio y te permite planificar ingresos futuros.

Monitorización de las valoraciones de la empresa y las razones del rechazo de órdenes desde el propio sistema CRM

Descubre las valoraciones de la empresa que calcula RO App basándose en los avisos de "valoración SMS del cliente". El Panel de Control te muestra la valoración promedio de la empresa.


Y lo que es más importante, RO App proporciona acceso a la gestión de la satisfacción del cliente al mostrar los datos de "Órdenes perdidos". Tan solo tienes que filtrar los órdenes y recibirás estadísticas detalladas sobre las razones de rechazo de órdenes. Mejora la calidad de los servicios con el Panel de Control de RO App.

Compara las estadísticas en diferentes intervalos de tiempo

Descubre cómo de bien rinde tu empresa comparando las estadísticas actuales con los datos de meses anteriores. El Panel de Control calcula las dinámicas de rendimiento basándose en varios criterios. Podrás indagar en las tendencias crecientes o decrecientes en las valoraciones de la empresa, el porcentaje de órdenes cerrados, número de órdenes, promedio por venta, pagos y reembolsos.


Tendrás todos los números que necesitas en gráficos muy intuitivos. El Panel de Control te ayuda a conocer el rendimiento actual del negocio y localizar las oportunidades de mejora del mismo.

Controla tu negocio desde cualquier lugar

RO Dashboard también está disponible como aplicación móvil, lo que ayuda a los propietarios y gerentes a mantenerse conectados con el negocio cuando están fuera de la oficina. Accede a las cifras clave, la actividad del personal y los comentarios de los clientes directamente desde tu smartphone.

  • Realiza un seguimiento de los ingresos, los reembolsos y los beneficios
  • Controla la actividad de los trabajos en tiempo real
  • Consulta los saldos de múltiples establecimientos
  • Ponte en contacto con el personal al instante
  • Sigue las opiniones de los clientes y los niveles de satisfacción

  1. RO App
  2. Funciones del software RO App
  3. Software de Panel de control empresarial